
Classificatie: Voor vertrouwde partijen (C2)
Aanmelden
SECONTS Web is bereikbaar via een browser.
Login met een geldig “Gebruikersnaam” en “Wachtwoord” en selecteer “Inloggen”.

Nadat is ingelogd zullen alle acties, die daarna gedaan worden, op de gebruikersnaam waarmee is ingelogd worden gelogd.
Deze acties kunnen zijn:
- In / Uit test
- Mutaties
SECONTS Web maakt een onderscheid hoe er wordt ingelogd. U kunt inloggen als eindgebruiker of als installateur
Mocht het gebeuren dat u uw wachtwoord vergeten bent, kunt je deze via de optie "Wachtwoord vergeten" opnieuw aanvragen
Nadat je op "wachtwoord vergeten" hebt geklikt verschijnt onderstaand scherm

Voer uw Email-adres of gebruikersnaam in en druk op "Aanvragen"
Installateur Menu
Aan de linkerzijde van SECONTS Web bevindt zich het Installateur menu. In dit menu heeft u 4 opties

Deze opties zijn:
- Installateurs
Overzicht van alle installateur locaties waar u als contactpersoon aan bent gekoppeld

- Klanten
Overzicht van klanten die gekoppeld zijn aan de geselecteerde installateur

- Info
Informatie over de geselecteerde installateur, zoals: NAW-gegevens, Contactpersonen gekoppeld aan deze installateur

- Locatie
Locatie gegevens van de installateur die als u hiervoor de rechten hebt kunnen worden aangepast.

- Contactpersonen
Gegevens van contactpersonen die als u hiervoor de rechten hebt kunnen worden aangepast / aangemaakt of verwijderd worden.
Gebruiker
Aan de linkerzijde van SECONTS Web bevindt zich het de optie: Gebruiker
In dit scherm ziet u een overzicht van uw gegevens, namelijk:

Schermnaam - Naam die gepresenteerd wordt binnen SECONTS Web
Loginnaam - Gebruikersnaam/ email adres waarmee u inlogt op SECONTS Web
Email adres - Uw email adres die bekend is binnen SECONTS
Taal - Taal waarin SECONTS Web gepresenteerd wordt aan u
Wijzig wachtwoord - Hier kunt u uw wachtwoord wijzigen. Let op Wachtwoord sterkte indicatie dient groen te zijn voordat uw nieuwe wachtwoord kan worden opgeslagen.
Na aanpassen van wachtwoord dient u op de knop "Updaten" te klikken om uw wijzigingen door te voeren binnen het SECONTS-systeem.
Het is ook mogelijk uw gegevens aan te passen. Klik hiervoor op de knop "Wijzigen" en onderstaan scherm verschijnt

Binnen dit scherm kunt u het volgende wijzigen:
- Schermnaam
- Loginnaam
- Email adres
- Mobiele telefoonnummer
- Taal
Door op de knop "Opslaan" te klikken worden uw wijzigingen doorgevoerd in het SECONTS-systeem.
Installateurs overzicht
Nadat u als Installateur bent ingelogd op SECONTS Web verschijnt onderstaand overzicht.
In dit scherm ziet u een overzicht waar u als contactpersoon bent gekoppeld aan 1 of meerdere installateurs.

In bovenstaand voorbeeld is het contactpersoon gekoppeld aan 1 installateur.
In dit blok wordt onderstaande weergegeven:
- Nummer waarmee installateurs bedrijf bekend is binnen SECONTS
- Naam van installateurs bedrijf
- Adres & huisnummer locatie installateurs bedrijf
- Postcode & plaats locatie installateurs bedrijf
- Land waar installateurs bedrijf is gevestigd
- Aantal klanten die aan deze Installateur gekoppeld zijn
Klanten overzicht installateur
Nadat u in het installateurs overzicht de gewenste installateursbedrijf heeft gekozen verschijnt onderstaand scherm.

In het Installateurs zoekscherm kunt u specifieker zoeken op een klantkaart. Dit zoeken kan op meerdere manieren
Namelijk:
- Zoeken op klantnummer
- Zoeken op klantnaam
- Zoeken op adres
Op bovenstaande kunt u dan ook nog een specifieke filter plaatsen Namelijk:
- Geen filter (Laat alle resultaten zien van de zoekopdracht)
- In onderhoud (Laat alle resultaten zien van de ingevoerde zoekopdracht waarvan de locatie in onderhoud staat)
- Gepland onderhoud (Laat alle resultaten zien van de ingevoerde zoekopdracht waarvan de locatie gepland staat voor onderhoud)
- Niet in onderhoud (Laat alle resultaten zien van de ingevoerde zoekopdracht waarvan de locatie niet in onderhoud staat)
Standaard laat SECONTS Web maximaal de eerste 5 resultaten zien. Met
kunt u dit uitbreiden tot maximaal 25 resultaten voordat u naar een volgend tabblad dient te gaan.
Groene vlag houdt in dat de klantkaart actief is binnen het SECONTS-systeem
Oranje vlag houdt in dat de klantkaart actief is binnen het SECONTS-systeem maar in onderhoud (in test) staat.
Rode vlag houdt in dat de klantkaart inactief is binnen het SECONTS-systeem
Klantenkaart openen
U kunt nu op verschillende manieren een specifieke klantkaart zoeken.
1. Zoek visueel door de bladeren naar de gewenste klantkaart en klik op deze om de klantkaart te openen
2. Voer bij Klant # het klantnummer, naam van klantkaart of adres in van de gewenste locatie en druk op Zoek. Het systeem zal de zoekresultaten tonen en door op de locatie te klikken opent u de klantkaart.

Klantkaart
Onderstaand alle functies die beschikbaar zijn op een klantkaart. Deze mogelijkheden zijn afhankelijk van de rechten die u heeft gekregen binnen het SECONTS systeem.
- Menu
Hier krijgt u een overzicht van de NAW gegevens, contactpersonen eventuele bloktijden en tijdelijke bloktijden
Hier krijgt u een overzicht van de locatie, Als u over muteer rechten beschikt kunt u deze aanpassen.
Hier krijgt u een overzicht van alle contactpersonen van deze locatie als deze zijn ingevoerd. Als u over muteer rechten beschikt kunt u deze aanpassen en wijzigen van volgorde.
Hier krijgt u een overzicht van alle voertuigen van deze locatie als deze zijn ingevoerd. Als u over muteer rechten beschikt kunt u deze aanpassen.
Hier krijgt u een overzicht van alle zone's van deze locatie. Als u over muteer rechten beschikt kunt u deze aanpassen.
Hier krijgt u een overzicht van alle zone teksten van deze locatie als deze zijn ingevoerd. Als u over muteer rechten beschikt kunt u deze aanpassen.
Hier krijgt u een overzicht van alle bloktijden van deze locatie als deze zijn ingevoerd.. Als u over muteer rechten beschikt kunt u deze aanpassen.
Hier krijgt u een overzicht van alle ingeplande onderhuod periodes van deze locatie als deze zijn ingevoerd.. Als u over muteer rechten beschikt kunt u deze aanpassen.
Hier krijgt u een overzicht van alle live meldingen van deze locatie.
Hier krijgt u een overzicht van alle live meldingen van deze locatie in de periode dat deze in onderhoud staat.
Hier krijgt u een overzicht van commentaar dat is ingevoerd voor deze locatie, als deze zijn ingevoerd.. Als u over muteer rechten beschikt kunt u deze aanpassen.
Hier krijgt u een overzicht van de historie voor deze locatie.
Hier kunt u PDF rapportages genereren voor deze locatie.
- Klantbeheer

Dit is de algemene kaart van de gekozen locatie. In dit overzicht ziet u als informatie:
- Klantnummer
- NAW gegevens
- Overzicht contactpersonen
- Permanente bloktijd(en)
- Tijdelijke bloktijd(en)
- Volgende bloktijd overschijding
Geeft aan dat de locatie als installateur bekeken wordt.
Geeft aan dat de locatie in onderhoud staat
Geeft aan dat het alarmsysteem op locatie is uitgeschakeld. Als deze is ingeschakeld zal dit icon rood zijn.
Geeft aan dat de locatie inactief staat.
Geeft aan dat de locatie actief staat.
- Contactpersonen

Hier krijgt u een overzicht van alle contactpersonen van deze klantkaart. Mocht u beschikken over muteerrechten dan kunt u gegevens van de contactpersonen aanpassen.
. Nadat u op het potloodje hebt geklikt verschijnt onderstaand formulier.

Hier kunt u onderstaande wijzigen:
Naam
Voor & Acternaam van contactpersoon
Verificatiecode (paskaartnummer)
Nummer waarmee contactpersoon zich verifieerd bij de meldkamer
Paniekcode
Code die contactpersoon doorgeeft in geval van Paniek of Overval zodat de centralist meteen weet wat er aan de hand is.
Taal
Taal waarin APP, WEB & rapportages gepresenteerd dienen te worden bij deze contactpersoon.
Gebruikersnummer
Nummer die gestuurd wordt bij een opening / sluiting (Als systeem geen gebruik maakt van SIA3)
TEL 1
1e vaste telefoonnummer van contactpersoon
TEL 2
2e vaste telefoonnummer van contactpersoon
Mobiel 1
1e mobiele telefoonnummer van contactpersoon
Mobiel 2
2e mobiele telefoonnummer van contactpersoon
Email 1
1e emailadres van contactpersoon
Email 2
2e emailadres van contactpersoon
Klik op de knop Bijwerken
als alles correct is ingevoerd / aangepast
. Nadat u op het slotje hebt geklikt verschijnt onderstaand formulier.

Rechten
Selecteer in de pulldownbar de juiste rechten voor deze contactpersoon
Klik op de knop Bijwerken
als alles correct is ingevoerd / aangepast
. Nadat u op het kruisje hebt geklikt verschijnt onderstaand waarschuwing.

Als u op "Ja, doorgaan" klik zal de geselecteerde contacpersoon worden verwijderd van deze klantkaart.
Nadat u op het + hebt geklikt verschijnt onderstaamd formulier

Hier kunt u nu een geheel nieuwe contactpersoon toevoegen aan de geselcteerde klantkaart.
Klik op de knop opslaan
als alles correct is ingevoerd.
Door met uw linkermuisknop de
pijltjes te selecteren en vast te houden kunt u de volgorde van contactpersonen aanpassen.
- Voertuigen

Hier krijgt u een overzicht van alle voertuigen die gekoppeld zijn aan deze klantkaart. In het overzicht vind u:
Merk
merk van auto, boot, etc...
Type
Type auto,boot,etc...
Kleur
Kleur van het voertuig
Ingevoerd
Datum wanneer dit voertuig is ingevoerd in SECONTS
Nummerplaat
kenteken, ID van voertuig
Bouwjaar
Bouwjaar van het voertuig
Chassisnummer
Chassisnummer van het voertuig
Voertuig type ID
ID nummer van voertuig
Alarmtype
Merk en type alarmsysteem
GSMnummer module
Mobielenummer van Alarmsysteem
Commentaar
Eventueel extra commentaar voor dit voertuig
- Zones

Hier krijgt u een overzicht van alle zones die gekoppeld zijn aan deze klantkaart. In het overzicht vind u:
Positie
Regelnummer van de zone in de database
Melding
Binnengekomen event
Zone
Binnengekomen zone bij event
Partitie
Binnengekomen partitie bij event & zone
Gebruiker
Binnengekomen gebruikersnummer bij event OP of CL
Beschrijving
Omschrijving van de melding
Als u over muteer rechten beschikt heeft u de mogelijkheid om:
- Zone aan te passen
- Zone toe te voegen manueel
- Zone te verwijderen
Om dit te doen maakt u gebruik van de editfuctie per zoneregel
Potloodje om een zone te bewerken, X om zone te verwijderen.
+ om een zoneregel handmatig toe te voegen.
Om een zone toe te voegen drukt u op het
+ teken en onderstaande formulier verschijnt.

U dient onderstaand in te vullen:
Definitie
Melding
Eventcode (vb BA voor inbraak, FA voor brand etc)
Zone
Zonenummer dat gekoppeld is aan dit event
Partitie
Eventuele partitie dat gekoppeld is aan dit event
Gebruiker
Gebruikersnummer van contactpersoon die de OP of CL stuurt
Alarmtype
alarmtype dat gekoppeld dient te worden aan dit event (vb voor BA is dit BUR, voor FA is dit FIR)
Beschrijving
Omschrijving van het gestuurde event
Waarschuwingsbericht
Popup wat dient te verschijnen bij het openen van een melding van deze klant met dit event
Gelinkte klant
Klantnummer waarop dit event doorgezet dient te worden.
Herstel
Melding
Herstel Eventcode (vb BA voor inbraak, FA voor brand etc)
Zone
Herstel Zonenummer dat gekoppeld is aan dit event
Partitie
Herstel Eventuele partitie dat gekoppeld is aan dit event
Gebruiker
Herstel Gebruikersnummer van contactpersoon die de OP of CL stuurt.
Vertraging
Zone vertraging
Vertraging van de zone in seconden
Herstel vertraging
Vertraging van de melding in seconden. Als binnen de ingestelde tijd er een herstel van deze melding binnenkomt wordt de melding niet op het scherm gepresenteerd.
Geannuleerde vertraging
Vertraging van de melding in seconden. Als binnen de ingestelde tijd geen herstel is geweest wordt er voor dit event een URS melding gegenereerd.
Als alles correct is ingevoerd drukt u op Opslaan 
Om een zone aan te passen drukt u op het potloodje
en onderstaande formulier verschijnt.

U kunt op dit formulier uw aanpssingen doorvoeren.
Als alles correct is ingevoerd drukt u op Opslaan 
- Bloktijden

Hier krijgt u een overzicht van alle permanente bloktijden die aangemaakt zijn op deze klantkaart. Meestal is dit maar 1 permanente bloktijd, maar er kunnen meerdere permanente bloktijden aangemaakt worden.
Ook ziet u hier eventuele ingevoerde tijdelijke bloktijden. Tijdelijke bloktijden zijn bloktijden die de permanente bloktijd overschrijven voor de periode van de ingevoerde tijd.
In de meeste gevallen bent u in staat om een tijdelijke bloktijd in te voeren. U dient over muteer rechten te beschikken om de permanente bloktijden aan te passen.Voor het invoren van permanente bloktijden verwijzen wij u naar: Client manual
Als u een tijdelijke bloktijd wilt invoeren, klikt u op Nieuw tijdelijke Bloktijd
en onderstaande formulier verschijnt

Periode
In deze pulldownbar kunt u kiezen uit: 1,2,3,4,5,6,7 of 8 uur - Overwerk tot - Overwerk in de toekomst.
1 t/m 8 uur is het aantal uur dat de tijdelijke bloktijd dient te worden geactiveerd vanaf het moment van ingave.
Overwerk tot, vraagt u om de datum en tijd in te voeren. Tijdelijke bloktijd is geactiveerd vanaf het moment van ingave tot de ingevoerde Datum-Tijd
Overwerk in de toekomst, vraagt u een Datum-Tijd vanaf wanneer de tijdelijke bloktijd actief dient te worden en een periode hoelang de tijdelijke bloktijd actief dient te zijn.
Velden die rood omkaderd worden zijn verplichte invoervelden.
Als alles correct is ingevoerd drukt u op Opslaan
en onderstaand scherm verschijnt.


- In/uit test

Hier krijgt u een overzicht van de ingevoerde tijden dat deze klantkaart in test dient te staan. Een systeem in test plaatsen heeft in de volksmond diverse uitspraken. voorbeelden hiervan zijn:
- In onderhoud
- In test
- Buiten dienst
In test kan ook worden ingegeven voor in de toekomst.(hiervoor dient u over specifieke rechten te beschikken)
Als u het systeem in test wilt plaatsen klikt u op Aanmaken
en onderstaand formulier verschijnt

Hier voert u het volgende in:
Periode
Aantal uur dat het systeem in test dient te staan vanaf het moment van nvoer
Alarmtype
Alleen geselecteerde alarmtype in test plaatsen, (niets geselecteerd betekent gehele klantkaart in test)
Alarmtype exclusief
Gehele klantkaart in test met uitzondering van de geselecteerde alarmtype. (niets geselecteerd betekent gehele klantkaart in test)
Gedeeltelijk in test
Als u deze activeerd krijgt u een overzicht van alle bekende zones voor deze klantkaart, Selecteer die zones waarvan u wilt dat deze in test geplaatst dienen te worden.

Commentaar
Selecteer vanuit de pulldownbar waarom het systeem in test wordt geplaatst
Als alles correct is ingevoerd drukt u op Opslaan
en onderstaand scherm verschijnt.

- Live meldingen
LET OP !!!!
Alle meldingen van het laatste uur zijn in WEB niet zichtbaar als het systeem actief staat en niet in test.

Hier krijgt u een overzicht van alle binnengekomen meldingen van deze klantkaart. In dit formulier bestaat de mogelijkheid om een filter in te stellen. 
U kunt een filter instellen op alle onderstaande tabellen
![]()
U heeft de mogelijkheid om melding te zoeken van een specifieke periode, dit doet u door onderstaande opties in te vullen

Start datum
Datum vanaf
Start tijd
Tijd vanaf de start datum
Eind datum
Datum tot
Eind tijd
Tijd tot de eind datum
Na bovenstaande te hebben ingevoerd heeft u de mogelijkheid om een filter in te stellen op:
- Alleen alarmmeldingen
- Alleen open/Sluiten
Als u beide leeg laat krijgt u alle historie te zien in de geselecteerde periode nadat u op Zoeken
hebt geklikt. Hierna heeft u de mogelijkheid om specifieker te zoeken met de optie
filter.
- Live meldingen (in test)
Hier krijgt u een overzicht van alle binnengekomen meldingen van deze klantkaart tijdens de periode dat deze klantkaart in test geplaatst is geweest.
Alle opties van Live meldingen (In test) zijn gelijk aan Live meldingen met de uitzondering dat deze alleen de meldingen laat zien die binnengekomen zijn in de periode dat het systeem in test geplaatst is/was.
- Commentaar

Hier krijgt u een overzicht van het permanente en tijdelijke commentaar dat is ingevoerd op deze klantkaart. Permanent commentaar is via WEB niet aan te passen en dient gedaan te worden door de meldkamer.
Als u beschikt over de juiste muteer rechten kunt u via WEB wel tijdelijk commentaar aanmaken, dit gaat als volgt:
Druk op het +
en onderstaand formulier verschijnt

Start datum
Datum vanaf wanneer het tijdelijk commentaar actief dient te gaan worden
Start tijd
Tijd vanaf wanneer de start datum in dient te gaan
Eind datum
Datum wanneer het tijdelijk commentaar verloopt en verwijderd wordt van de klantkaart
Eind tijd
Tijd wanneer de verval datum ingaat
Commentaar
Het tijdelijke commentaar wat gepresenteerd dient te worden binnen de ingestelde Datum-Tijd
Als alles correctis ingevoerd druk dan op Opslaan 
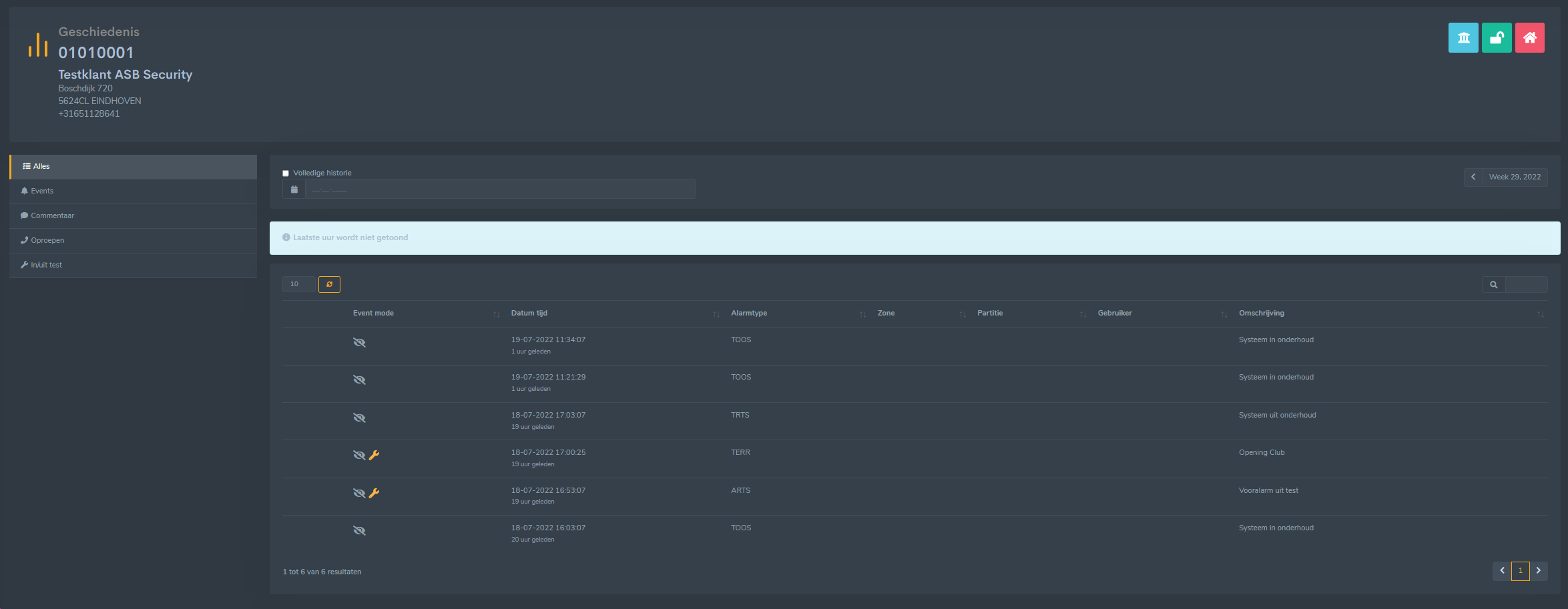
- Geschiedenis

Hier krijgt u een overzicht van alle binnengekomen signalen van deze klantkaart. WEB laat deze zien gesorteerd op Datum/Tijd en Week. U heeft de mogelijkheid om een andere week te selecteren.Dit doet u door op de <> pijltjes te klikken 
Verder heeft u de mogelijkheid om op 2 manieren een filter in te stellen
1.
Voer hier in waarop u een filter wilt instellen
2.
Selecteer waarop u wilt filteren.
- Rapportage

Hier krijgt u een de opties voor het genereren van een rapportage van deze klantkaart. De rapportages zijn altijd in PDF formaat. U heeft de keuze uit 2 rapportages:
Klantrapportage
Overzicht van de naw gegevens, contactpersonen en zones.
Meldingenrapport
Rapportage van alle meldingen in een speciefieke periode
Als u een klantrapport wilt genererenhoeft u alleen op de knop Genereer
te drukken. Het rapport wordt dan gegenereerd en het systeem zal aangeven als deze gereed is.
Als u meldingenrapport selecteerd krijgt u onderstaand formulier

Voer hier de datum - Tijd in van de periode die u wilt in de rapportage. Als Gedetailleerd aangevinkt is wordt ook het centralisten commentaar meegenoemen op de rapportage. Omgekeerde volgorde houd in dat de oudste datum bovenaan zal staan.
Normaal staat de laatste datum bovenaan. Klik op de knop Genereer
om het rapport te genereren en het systeem zal aangeven als deze gereed is.